Тесты онлайн, бесплатный конструктор тестов. Психологические тестирования, тесты на проверку знаний.
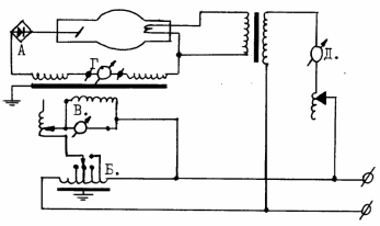
Список вопросов базы знанийРентгенологияВопрос id:290415 Тема/шкала: Физико-технические основы рентгенологии и других методов лучевой диагностики Чем меньше используемый фокус трубки, тем ?) меньше четкость деталей ?) меньше полутень ?) больше геометрические искажения ?) меньше разрешение на снимке Вопрос id:290416 Тема/шкала: Физико-технические основы рентгенологии и других методов лучевой диагностики При рентгенографии расстояние фокус - пленка равно 120 см, а объект - пленка - 10 см. Процент увеличения действительных размеров в этом случае составляет ?) 20% ?) 9% ?) 25% ?) 15% Вопрос id:290417 Тема/шкала: Физико-технические основы рентгенологии и других методов лучевой диагностики Использование отсеивающего растра приводит ?) к снижению вторичного излучения при том же контрасте снимка ?) к получению снимка большей плотности и контраста ?) к уменьшению влияния вторичного излучения при снижении контраста снимка ?) к уменьшению воздействия вторичного излучения и улучшению контрастности и разрешения Вопрос id:290418 Тема/шкала: Физико-технические основы рентгенологии и других методов лучевой диагностики Рассеянное излучение становится меньше при увеличении ?) толщины пациента ?) кВ ?) поля облучения ?) отношения рентгеновского растра Вопрос id:290419 Тема/шкала: Физико-технические основы рентгенологии и других методов лучевой диагностики Действительный фокус рентгеновской трубки имеет форму ?) треугольника ?) квадрата ?) прямоугольника ?) круга Вопрос id:290420 Тема/шкала: Физико-технические основы рентгенологии и других методов лучевой диагностики Излучение рентгеновской трубки стационарного аппарата ?) является моноэнергетическим ?) зависит от формы питающего напряжения ?) имеет широкий спектр Вопрос id:290421 Тема/шкала: Физико-технические основы рентгенологии и других методов лучевой диагностики Малым фокусом рентгеновской трубки считается фокус размером приблизительно ?) 0,4х0,4 мм ?) 4х4 мм ?) 0,2х0,2 мм ?) 2х2 мм ?) 1х1 мм Вопрос id:290422 Тема/шкала: Физико-технические основы рентгенологии и других методов лучевой диагностики Источником электронов для получения рентгеновских лучей в трубке служит ?) вращающийся анод ?) вольфрамовая мишень ?) фокусирующая чашечка ?) нить накала Вопрос id:290423 Тема/шкала: Физико-технические основы рентгенологии и других методов лучевой диагностики Процент энергии электронов, соударяющихся с анодом рентгеновской трубки и преобразующийся в рентгеновское излучение составляет ?) 10% ?) 50% ?) 5% ?) 1% ?) 98% Вопрос id:290424 Тема/шкала: Физико-технические основы рентгенологии и других методов лучевой диагностики Использование фильтров приводит ?) к повышению интенсивности пучка излучения ?) к снижению проникающей способности излучения ?) к расширению рентгеновского луча ?) все ответы неверны Вопрос id:290425 Тема/шкала: Физико-технические основы рентгенологии и других методов лучевой диагностики Отношение рентгеновского отсеивающего растра представляет собой ?) отношение промежутка между ламелями к его ширине ?) отношение толщины свинцовой ламели в поперечном к лучу направлении к толщине прокладки между ламелями ?) количество свинцовых ламелей на 1 см растра ?) отношение ширины растра к его длине Вопрос id:290426 Тема/шкала: Физико-технические основы рентгенологии и других методов лучевой диагностики Какой из следующих факторов безразличен при использовании рентгеновского отсеивающего растра? ?) частота растра ?) отношение растра ?) фокусное расстояние растра ?) правильного ответа нет Вопрос id:290427 Тема/шкала: Физико-технические основы рентгенологии и других методов лучевой диагностики Отсеивающей решеткой называется ?) растр с приводом и кассетодержателем ?) наложенные друг на друга перекрещивающиеся растры ?) кассетодержатель вместе с неподвижным растром ?) мелкоструктурный растр Вопрос id:290428 Тема/шкала: Физико-технические основы рентгенологии и других методов лучевой диагностики На резкость рентгеновских снимков не влияет ?) контакт экрана с рентгеновской пленкой ?) толщина флюоресцентного слоя усиливающих экранов ?) размер кристаллов (зерен) люминофора ?) толщина подложки усиливающего экрана Вопрос id:290429 Тема/шкала: Физико-технические основы рентгенологии и других методов лучевой диагностики Рентгеновский экспонометр с ионизационной камерой работает наиболее точно ?) при безэкранной съемке ?) при очень коротких экспозициях ?) при достаточно длинных экспозициях ?) при "жесткой" технике съемки Вопрос id:290430 Тема/шкала: Физико-технические основы рентгенологии и других методов лучевой диагностики Для поддержания яркости на экране монитора УРИ используется ?) отдельный фотоприемник яркости свечения катодолюминесцентного экрана ?) датчик яркости свечения экрана монитора ?) уровень видеосигнала в телевизионных цепях УРИ Вопрос id:290431 Тема/шкала: Физико-технические основы рентгенологии и других методов лучевой диагностики При управлении рентгеновским реле экспозиции необходимо учитывать все перечисленное, кроме ?) типа рентгеновской пленки ?) размера кассеты ?) расстояния фокус-пленки ?) жесткости излучения Вопрос id:290432 Тема/шкала: Физико-технические основы рентгенологии и других методов лучевой диагностики Следующее утверждение относительно преимуществ усилителей рентгеновского изображения по сравнению с экраном для рентгеноскопии неверно ?) различимость деталей и контрастность изображения выше ?) доза облучения пациента снижается ?) выше долговечность и надежность аппаратуры ?) изображение на флюороскопическом экране рассматривается посредством палочкового зрения, а на экране телевизионного монитора - колбочковым зрением Вопрос id:290433 Тема/шкала: Физико-технические основы рентгенологии и других методов лучевой диагностики Предельно допустимая мощность доз облучения персонала рентгеновских кабинетов составляет ?) 0.12 мР/ч ?) 0.03 мР/ч ?) 1.7 мР/ч ?) 15 мкГр/ч Вопрос id:290434 Тема/шкала: Физико-технические основы рентгенологии и других методов лучевой диагностики Наименьшую разрешающую способность обеспечивают ?) безэкранная рентгенография ?) экраны для рентгеноскопии ?) усилители яркости рентгеновского изображения ?) усиливающие экраны для рентгенографии Вопрос id:290435 Тема/шкала: Физико-технические основы рентгенологии и других методов лучевой диагностики Минимально допустимая суммарная фильтрация при 100 кВ составляет ?) 3 мм АI ?) 1 мм АI ?) 1.5 мм АI ?) 5 мм АI Вопрос id:290436 Тема/шкала: Физико-технические основы рентгенологии и других методов лучевой диагностики Глубинные диафрагмы применяют ?) для ограничения рассеянного излучения ?) для защиты от неиспользуемого излучения ?) для ограничения афокального излучения Вопрос id:290437 Тема/шкала: Физико-технические основы рентгенологии и других методов лучевой диагностики На качество снимка влияют следующие параметры рентгеновской кассеты ?) масса кассеты ?) упругий материал прижима экранов ?) материал корпуса ?) конструкция замка Вопрос id:290438 Тема/шкала: Физико-технические основы рентгенологии и других методов лучевой диагностики Целью применения свинцовых диафрагм в рентгеновском излучателе является ?) отфильтрование мягкого излучения ?) ограничение рентгеновского луча ?) укорочение времени экспозиции ?) уменьшение времени проявления Вопрос id:290439 Тема/шкала: Физико-технические основы рентгенологии и других методов лучевой диагностики В качестве детектора в рентгеновском автомате экспозиции (рентгеноэкспонометре) используется ?) ионизационная камера ?) сцинтилляционный кристалл ?) фотоэмульсия Вопрос id:290440 Тема/шкала: Физико-технические основы рентгенологии и других методов лучевой диагностики Применение усиливающих экранов позволяет уменьшить экспозицию по крайней мере ?) в 1.5 раза ?) в 10 раз ?) в 3 раза ?) в 100 раз Вопрос id:290441 Тема/шкала: Физико-технические основы рентгенологии и других методов лучевой диагностики Выберите один правильный ответ из числа представленных ниже. Одним из важнейших преимуществ 3-фазных аппаратов является ?) меньшая стоимость ?) большой рентгеновский выход трубки при очень коротких экспозициях ?) для снимков равной плотности и контраста облучение пациента ниже ?) правильного ответа нет Вопрос id:290442 Тема/шкала: Физико-технические основы рентгенологии и других методов лучевой диагностики Кнопка для пульта аппарата обозначает следующую функцию ?) лампу светового центратора ?) перемещение деки влево ?) поле ионизационной камеры ?) выбор типа усиливающего экрана Вопрос id:290443 Тема/шкала: Физико-технические основы рентгенологии и других методов лучевой диагностики На представленной схеме найдите обозначение следующим узлам ![]()
Вопрос id:290444 Тема/шкала: Физико-технические основы рентгенологии и других методов лучевой диагностики Наибольшую лучевую нагрузку дает ?) рентгенография ?) флюорография ?) рентгеноскопия с люминесцентным экраном ?) рентгеноскопия с УРИ Вопрос id:290445 Тема/шкала: Физико-технические основы рентгенологии и других методов лучевой диагностики Разрешающая способность флюорографа в основном определяется ?) линзовой системой ?) пленкой ?) размером фокуса излучателя Вопрос id:290446 Тема/шкала: Физико-технические основы рентгенологии и других методов лучевой диагностики Режим "падающей нагрузки" позволяет ?) более рационально использовать мощность трубки ?) упростить включение и отключение высокого напряжения ?) укоротить экспозицию Вопрос id:290447 Тема/шкала: Физико-технические основы рентгенологии и других методов лучевой диагностики Необходимыми элементами рентгеновского ангиографического комплекса являются все перечисленные, кроме ?) серийной кассеты ?) стола с подвижной декой ?) излучателя с вращающимся анодом Вопрос id:290448 Тема/шкала: Физико-технические основы рентгенологии и других методов лучевой диагностики Признаком высоковольтного пробоя в трубке является ?) бросок стрелки миллиамперметра во время съемки ?) треск и разряды в пульте управления ?) отсутствие показаний миллиамперметра во время экспозиции Вопрос id:290449 Тема/шкала: Физико-технические основы рентгенологии и других методов лучевой диагностики Информативность томографии определяется ?) размахом колебания излучателя ?) мощностью излучения ?) расстоянием фокус - пленка Вопрос id:290450 Тема/шкала: Физико-технические основы рентгенологии и других методов лучевой диагностики Наибольшую степень "размазывания" при томографии обеспечивает ?) прямолинейная траектория ?) гипоциклоидная траектория ?) круговая траектория ?) эллипсоидная траектория Вопрос id:290451 Тема/шкала: Радиационная защита Единица "рентген" определяет собой дозу ?) экспозиционную дозу ?) поглощенную дозу ?) γ-эквивалент ?) эквивалентную дозу ?) активность Вопрос id:290452 Тема/шкала: Радиационная защита Интенсивность излучения при увеличении расстояния до источника излучения меняется путем ?) увеличения пропорционально расстоянию ?) уменьшения обратно пропорционально квадрату расстояния ?) уменьшения обратно пропорционально расстоянию ?) не меняется ?) увеличения пропорционально квадрату расстояния Вопрос id:290453 Тема/шкала: Радиационная защита Термин "эффективная энергия рентгеновского излучения" определяет ?) поглощенную энергию излучения в единице массы облучаемой среды ?) среднеарифметическое значение всех энергий квантов ?) энергию моноэнергического излучения, обладающего одинаковой проникающей способностью с излучением сложного спектрального состава ?) поглощенную энергию рентгеновского излучения ?) максимальную энергию излучения Вопрос id:290454 Тема/шкала: Радиационная защита Энергия квантового излучения в результате эффекта Комптона ?) уменьшается ?) равна нулю ?) остается прежней ?) может уменьшаться или увеличиваться ?) увеличивается Вопрос id:290455 Тема/шкала: Радиационная защита Эквивалентная доза - это ?) поглощенная доза излучения в единице массы облучаемой среды ?) полный заряд ионов одного знака, возникающих в воздухе ?) произведение поглощенной дозы на средний коэффициент качества излучения ?) максимальная энергия излучения, поглощенная в облучаемом объеме ?) средняя энергия, переданная излучением веществу в некотором элементарном объеме Вопрос id:290456 Тема/шкала: Радиационная защита Основным критерием выбора дозиметрического прибора для измерения в рентгеновском кабинете является ?) вес прибора ?) класс точности прибора ?) энергия измеряемого излучения ?) габариты прибора и условия его транспортировки ?) чувствительность Вопрос id:290457 Тема/шкала: Радиационная защита При распаде ядра атомов испускают ?) ультрафиолетовое излучение ?) рентгеновское характеристическое излучение ?) рентгеновское тормозное излучение ?) рентгеновское тормозное и характеристическое излучение ?) γ-излучение Вопрос id:290458 Тема/шкала: Радиационная защита Средняя величина внешнего облучения населения земного шара от естественного радиоактивного фона на открытой местности составляет ?) 10 мбэр/год ?) 100 мбэр/год ?) 300 мбэр/год ?) 1000 мбэр/год ?) 5 мбэр/год Вопрос id:290459 Тема/шкала: Радиационная защита В рентгеновском кабинете имеются следующие факторы вредности ?) электропоражение ?) токсическое действие свинца ?) недостаточность естественного освещения ?) радиационный фактор Вопрос id:290460 Тема/шкала: Радиационная защита Ответственность за выполнение требований НРБ-76/87 и ОСП-72/87 несут ?) заведующий рентгеновским отделением ?) служба главного рентгенолога ?) министерства, ведомства ?) органы санэпидслужбы ?) персонал, работающий с источником ионизирующего излучения Вопрос id:290461 Тема/шкала: Радиационная защита Предельно допустимая годовая доза для персонала рентгеновских кабинетов при облучении всего тела по НРБ-76/87 составляет ?) 0,5 бэр/год ?) 0,1 бэр/год ?) 1,5 бэр/год ?) 5 бэр/год ?) 50 бэр/год Вопрос id:290462 Тема/шкала: Радиационная защита За выполнение плана мероприятий по улучшению условий радиационной безопасности в больнице и поликлинике ответственность несут ?) органы санэпидслужбы ?) лица, работающие с источниками ионизирующих излучений ?) служба главного рентгенолога ?) администрация больницы, поликлиники ?) техническая инспекция профсоюза Вопрос id:290463 Тема/шкала: Радиационная защита Лица, принимающие участие в проведении рентгенологических процедур (хирурги, анестезиологи и т.п.), относятся к категории ?) "Б" ?) дозы облучения для них не нормируются ?) "А" ?) "Г" ?) "В" Вопрос id:290464 Тема/шкала: Радиационная защита К лицам категории "Б" относится норматив ?) 5 бэр/год ?) не нормируется ?) 50 бэр/год ?) 0.5 бэр/год ?) 5 бэр за 30 лет |
Copyright tests.ithead.ru 2013-2026
